

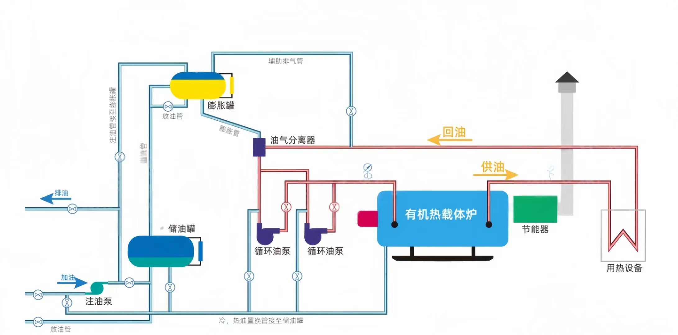
YQW系列燃气有机热载体锅炉采用三回程圆盘管结构,盘管端部采用缩口盘管,有效的保护了锅炉端部的炉墙,配有**的燃烧装置,锅炉运行全自动化。燃料经燃烧器点燃后,形成的火炬充满在圆盘管内,并通过盘管壁传递辐射热,此为**回程。燃烧产生的高温烟气在后炉门处汇聚,转向进入第二回程,即对流管束区,经对流换热后,烟气温度逐渐降低后**前炉门,并在此转向进入第三回程管束区,随后经节能器进入烟囱排向大气。
额定功率 热效率 应用范围 适用燃料
0.35-21MW ≥95% 化学、塑料、橡胶、脱臭、脂肪酸蒸馏、 天然气、液化天然气、液化
沥青加热、加氢反应、酯化、热压、工 石油气,重油、甲醇、沼气、
业蒸馏等 轻质柴油等

